vol. 18 Digital 365는 ICT업계 오피니언 리더들을 위한 소식지로 피플, 비즈니스, 이슈 등의 다양한 소식을 전합니다.

모바일 성능 모니터링 솔루션 IMQA 배너 모바일 성능 모니터링 솔루션 IMQA 배너
  • 솔루션/서비스 개요 (기술적, 비즈니스적)

    IMQA는 모바일 전 계층을 분석하는 모바일 성능 모니터링 솔루션입니다. 실제 사용자 환경에서 분석하고 소스 코드 레벨로 원인 파악하는 등 빠르고 정확한 모니터링을 통해 사용자 경험을 향상할 수 있습니다. 모바일 전 계층을 모니터링하여 앱의 성능을 빠르게 파악하고, 개선하여 소비자 만족도를 향상할 수 있습니다.
    또한 IMQA의 크래시 솔루션 ‘IMQA Crash’는 앱이 비정상적으로 종료되는 앱이 비정상적으로 종료될 경우 실시간 데이터 수집/분석을 통해 이상 징후에 대해 빠르게 파악하고 대처할 수 있습니다. 데이터를 랜덤 수집/노출하는 타 솔루션과는 달리 왜곡 없이 전체 데이터를 수집하여 정확한 분석이 가능합니다.
    최근 출시한 ‘행동분석’을 통해 사용자의 앱 실행부터 종료까지의 화면 경로와 각 화면의 성능 데이터를 확인하여 문제의 원인을 정확하게 파악할 수 있습니다. 문제 상황 재현 및 경로 파악이 용이하고, 문제 상황 전/후를 포함하여 전체 분석이 가능합니다. CS 인입 시에도 빠르게 문제 상황을 확인 가능하여 고객의 불편을 최소화할 수 있습니다.

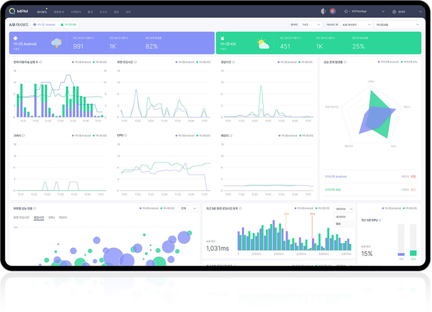
IMQA 모니터링 솔루션
  • 솔루션/서비스 특장점 및 기대효과
    서비스 특장점
    • 실제 사용자 환경에서 자원 사용량 분석
    • 소스 코드 레벨로 원인 도출 및 분석
    • 3rd party library와의 충돌 여부 확인
    • 특정 사용자의 앱 이용 흐름 및 문제를 겪는 사용자 파악과 분석 가능
    • 웹 서버 상관없이 어떤 환경에서도 문제없이 설치 가능
    • agent 코드 삽입만으로 SDK 적용이 간단하게 진행
    • 설치형(On-premise), Cloud SaaS 모두 지원하며, 안드로이드와 iOS 동일하게 모니터링 가능
    서비스 특장점
    • 성능 현황을 실시간으로 모니터링하여 기준치 초과 시 즉각적으로 파악 및 대응 가능
    • 소스 코드 레벨로 원인 파악이 가능하여 빠르게 문제 개선
    • 성능 측정을 통해 성능 최적화 목표 달성
    • 성능 최적화를 통해 사용자 만족도 증대
    • 최적의 성능 관리 환경을 제공하여 운영 효율성 향상
솔루션/서비스 특장점 및 기대효과
  • 솔루션/서비스 도입 성공사례
    • 이커머스 A사는 IMQA로 모니터링하는 중 화면 로딩 시간이 간헐적으로 늦어지는 현상 발견하였습니다. 대규모 이벤트를 앞둔 상황에서 느린 화면 로딩 시간은 사용자의 불만족과 이탈, 매출 저하로 이어질 수 있으므로 빠른 개선이 필요하였습니다.
      A/B 대시보드를 통해 안드로이드와 iOS 모두 화면 로딩 시간이 길어지는 현상을 파악했고, ‘통계 > 구간 분석’에서 긴 로딩 시간을 경험한 사용자 정보와 데이터를 확인하였습니다.
      웹 리소스 분석을 통해 당일 올라간 상품 페이지의 일부 이미지가 웹/모바일 구분 없이 업로드하여 무거운 이미지로 인해 성능 저하가 발생함을 확인하였습니다.
      IMQA를 통해 성능 저하 현상을 실시간으로 파악하고, 빠르게 원인을 분석, 해결하여 성능 이슈 없이 대규모 이벤트를 무사히 진행할 수 있었습니다.
      현재 해당 고객사는 유입 수가 급격하게 증가하는 프로모션 진행을 대비해 사전에 성능 분석을 하고 있습니다. 또한, 화면 로딩 시간이 최대 3초가 넘어가지 않도록 구체적인 목표를 잡고 알림 설정을 해두어 성능 저하가 발생하기 전에 대응하고 있습니다.
  • 정현호 부장 어니컴
  • hhjung@onycom.com
  • 02-6395-7722
  • https://imqa.io/